Menu
产品中心
PRODUCTS
东海岸集团在上海、无锡、纽约分别设有研发中心、营销中心、设计和装备制造基地,是一家集化工、环保技术研发、工程设计、环保装备制造、工程总承包服务为一体的工程技术集团公司
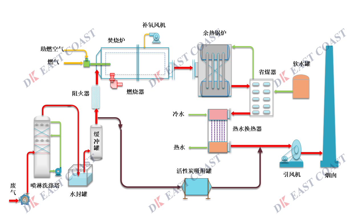
有机废气焚烧技术及成套设备
技术优势:

设计紧凑集成度高对场地面积要求低。

适用于多数企业的有机废气治理,系统适应能力强,具有方便性强,并且操作稳定。

净化效率高,VOC去除率≥95%。

热回收效率≥95%,节约运行费用。

采用自动控制技术,配套可操作触摸显示屏,人机互动性提高的同时节能省力。

多重安全防护系統:温度监测系统、非稳态控制、停机警报系统及故障应急预案措施,保证系统安全运行。


yjfs.png



应用市场 :
联系我们 :
对我们的产品技术有更多疑问?想了解更多内容?请联系我们!
LEARN MORE
工程展示
河北天马酒业60kta 玉米优级酒精装置项目
吉林华康3200 m³/d高浓度有机木糖生产混合废水处理工程项目
江苏永吉环保科技有限公司工业固废综合利用及处置项目
嘉兴联合化学废水膜处理装置